多终端无缝衔接:一套代码编译多端,支持 Uniapp移动端+H5+微信小程序+PC后台,随时随地跟进客户,提升销售效率!
灵活定制,源码开放:提供完整无加密源代码,企业可根据自身业务需求自由扩展,打造专属CRM系统!
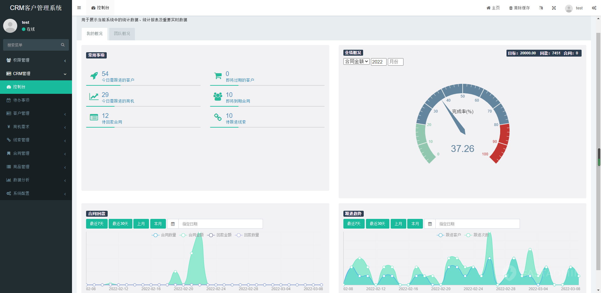
智能客户管理:客户画像、跟进记录、商机管理、合同管理、数据分析,全方位赋能销售团队!
高性能架构:基于 FastAdmin 后端框架,稳定高效,支持高并发访问,企业级应用无忧!
客户全生命周期管理(线索→商机→成交→售后)
智能跟进提醒(待办任务、合同到期、回访提醒)
销售数据分析(业绩统计、客户转化率、趋势图表)
团队协作(权限分级、客户分配、协作跟进)
移动端便捷操作(扫码录客户、语音转文字备注、定位签到)
中小企业销售团队——低成本搭建专属CRM,提升客户转化率
代理商/渠道商——管理下游客户,优化业务流程
教育培训/保险/房产——高效跟进潜在客户,提升成单率
二次开发公司——无加密源码,可定制行业专属版本
前端:Uniapp(兼容iOS/Android/H5/小程序)
后端:FastAdmin(ThinkPHP8+MySQL)
特色:API接口标准化,方便对接ERP、OA、呼叫中心等系统
搭建说明:
后端:
1、nginx、php7.4、mysql5.6
2、上传后端文件到网站根目录
3、设置伪静态thinkPHP,运行目录/public
4、导入数据库,修改数据库,/config/database.php
前端:
1、将项目导入hbuiderx编译出对 H5 或者 小程序
2、修改接口地址 src/interface/index.js
3、安装依赖,项目终端->外部命令->npm install
套餐一:源码+程序安装【源码带有详细安装教程】 =89元(直接拍)
套餐二:源码+程序安装【加购安装服务】= 89+8元(直接拍)【小程序流程较长 此安装服务为安装后端】
套餐三:源码+程序安装+H5+小程序【如涉及资质自备】=480元




